pratya、フリーミアム型AI異常検知サービス「LotusEye」β版を提供開始
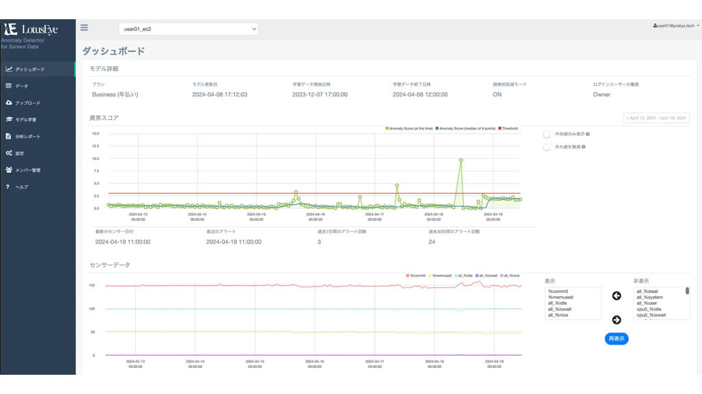
合同会社pratyaは、センサデータを対象としたAI異常検知サービス「LotusEye」β版の提供を開始した。 「LotusEye」は、フリーミアム型AI異常検知サービスで、センサデータを用いたAI異常検知を無料で始める … Read more
合同会社pratyaは、センサデータを対象としたAI異常検知サービス「LotusEye」β版の提供を開始した。 「LotusEye」は、フリーミアム型AI異常検知サービスで、センサデータを用いたAI異常検知を無料で始める … Read more